سیستم مانیتورینگ کارخانه پس از اجرای پروژه ارتقاءیافته، شاهد بهبود چشمگیر در عملکرد، امنیت و قابلیتهای نظارتی است. به گزارش روابط عمومی، در راستای تعهد به نوآوری و بهینهسازی فرآیندهای تولید، پروژه ارتقاء جامع سیستم مانیتورینگ کارخانه با موفقیت انجام شد.
این پروژه با طراحی و اجرای مهندس مهدی رشتوئی رئیس الکترونیک و ابزار دقیق و با هماهنگی مدیریت محترم عامل و مدیر کارخانه به ثمر نشست که هدف اصلی از انجام آن، افزایش کارایی نظارتی، بهبود سرعت دسترسی به اطلاعات، ارتقاء امنیت و فراهم آوردن قابلیتهای پیشرفته برای پایش مداوم و دقیق تجهیزات خطوط تولید بوده است. ارتقاء صورت گرفته، منجر به بهینهسازی محسوس در بارگذاری صفحات گرافیکی و کاهش چشمگیر زمان پاسخگویی سیستم شده است.
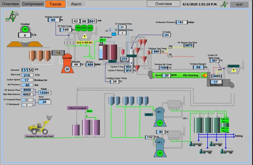
تعداد صفحات نمایشی و آیتمهای قابل انتخاب برای کاربران نیز به شکل قابلتوجهی افزایش یافته که بستر مناسبی برای توسعههای آتی سیستم فراهم میآورد.
از جمله امکانات جدید اضافه شده به این سیستم میتوان به موارد زیر اشاره کرد:
تعریف کاربر و سطح دسترسی: امکان تعریف کاربران متعدد و همزمان با سطوح دسترسی متفاوت فراهم شده است.
ترندینگ مقادیر آنالوگ: قابلیت نمایش روند تغییرات پارامترهای کلیدی مانند دمای منطقه پخت، فشار هوای فشرده، تناژ سنگشکن، آسیاب مواد و کوره به صورت لحظهای و تاریخی فراهم گردیده است.
آلارم و هشدار: سیستم قادر به تشخیص و اعلام هشدار در صورت تجاوز مقادیر آنالوگ از حدود تعریفشده است.
رابط کاربری گرافیکی بهبود یافته: با افزایش تنوع در انتخاب آیتمها برای نمایش در صفحات گرافیکی، تجربه کاربری بهبود یافته است.
قابلیت توسعه آتی: ساختار ماژولار طراحی شده، امکان توسعه در مقیاسهای بالاتر را با حداقل هزینه و زمان فراهم میسازد.
افزایش امنیت دسترسی: یکی از مهمترین دستاوردهای این پروژه، افزایش امنیت دسترسی به سیستم است. برای این منظور، از پروتکلهای رمزنگاری در ورود به محیط اسکادا استفاده شده و تبادل اطلاعات از طریق بستر SSL انجام میپذیرد. همچنین از CDN آروان برای بهینه کردن ارتباط و جلوگیری از هر گونه دسترسی غیرمجاز استفاده شده. این اقدام، بستری امن و مطمئن برای پایش و کنترل تجهیزات از راه دور فراهم میسازد، بدون اینکه امنیت سیستم به مخاطره بیفتد.
نگاه به آینده؛ دیجیتالیزاسیون و هوشمندسازی: با اجرای موفقیتآمیز این پروژه، سیستم مانیتورینگ کارخانه از نظر فنی و امنیتی به روز رسانی شده و بستر مناسبی برای مدیریت بهینه خطوط تولید، تحلیل دادهها، پیشبینی خطاها و توسعههای آتی فراهم آمده است. این پروژه، گامی مهم و اثربخش در راستای دیجیتالیزاسیون و هوشمندسازی فرآیندهای کارخانه محسوب میگردد و نقش بسزایی در افزایش بهرهوری و کاهش خطاهای احتمالی ایفا خواهد کرد. لازم به ذکر است با راهاندازی این سیستم که تمامی پروتکلهای حفاظت و امنیت شبکه در آن پیشبینی شده است، مدیران ارشد و واجد صلاحیت مجموعه میتوانند به صورت لحظهای به رصد دپارتمان مربوطه بپردازند.














